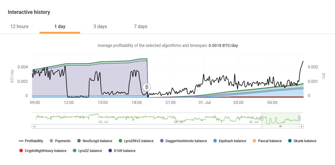
2018年07月31日 Nicehashつながらないpart2 うーん、なんか、昨日のDDos攻撃以来Nicehashが安定しません。12:00あたりから、ほとんど死亡的な・・・ウチだけかな?よくよくみると、今度はサーバが落ちてるんじゃなくてDaggerHashimoto(Ethhash=イーサリアム)のプールに接続拒否。されるみたいなんで。DaggerHashimotoアルゴリズムを選択除外して振り分けてもらいました。あまりにも低すぎる収益・・・GPUマイニングに明日はあるのか?(;^_^Aありがとうございました。 「マイニング」カテゴリの最新記事